A supervisor has the responsibility to manage, guide, and coach an agent for the QA processes. The supervisor console displays sets of data and analytical reports to track down the performance of the agent(s).
When a user logs in as the supervisor with his/her user ID and password, the system redirects to the following screen:

Supervisor Dashboard
The Supervisor console includes the operational tabs like – Home, Manage, KPI, Quality, Coaching, My Universe, Reports, Settings.
Note: The above-mentioned tabs are based on access rights. Admin can assign separate rights to the individual users. To know about the access rights of the Supervisor, refer to Users Access Control.
Supervisor Home Page
Admin will have access to six main tabs on the home page:
- Dashboard
- Program QA Performance
- Overall QA scores – Program
- Learning Overview Dashboard
- Disputed Evaluations
- Coaching
- KPI Dashboard
- Active User Dashboard
Dashboard
Once the supervisor logs in, the Dashboard will be displayed as shown below:

Supervisor Dashboard
Various analytical data will be displayed. Scroll down to view more and different statistics based on different factors.

Disputed Evaluation Summary

QA Scores
The graphical representation of data will be displayed in the form of a Doughnut Chart, Line Chart, Bar Graph, etc.Â

Graphical Representation of Data
In order to generate any specific data in the Dashboard, the supervisor needs to set the Search Program filter. To do so, click on the Search Program button as shown below:

Search Program
The supervisor can select the Start Date and End Date using the date picker. After setting the date range and choosing the Date Type (Evaluation Date or Call/Chat Date), click Search to view the results.

Date Range and Date Type
The data will be displayed accordingly.
The following data will be displayed on this page:
|
Dashboard Elements |
Description |
|
Total Evaluation |
Displays the total number of evaluations of the agents for the specified date range. |
|
Total Evaluation without Autofail |
Displays the total number of total evaluations without considering Autofail. |
|
Total Evaluation without Autofail |
Displays the total number of autofail that occurred for the specified date range. |
|
Disputed Evaluation Summary |
Displays the total number of disputes in the following states:
|
|
QA Score |
Displays the overall QA score of all the agents in percentage.
|
|
QA Score with Autofail |
Displays the overall QA score of all the agents considering the Autofail in percentage. |
|
Weekly QA Score |
Displays the overall weekly QA score of all the agents in percentage. These statistics are displayed in the Line Chart format.
Click on the QA Score With Autofail displayed below the chart to view the statistics, particularly for this category as shown below:
Click on the QA Score Without Autofail displayed below the chart to view the statistics particularly for this category as shown below:
To view the legends, click on the Legend For Week as shown below.
The Legend For Week window will be displayed as shown below:
In this window, the date range of each week will be displayed for which the data is displayed for the Weekly QA Score with Autofail and Weekly QA Score Without Autofail in the Line Chart format. |
|
Weekly Reviewed/Not Reviewed Agent wise |
Displays the weekly report of reviewed and not reviewed evaluations for agents in the Bar Chart format.
Click on the Reviewed displayed below the chart to view the statistics, particularly for this category as shown below:
|
|
Autofail Evaluation Agent Wise |
Displays the report of autofail evaluation of each agent in the Bar Chart format.
|
|
Programwise Scores |
Category Score These statistics are displayed in the Bar Chart format. The following chart displays the statistics of QA scores achieved by all the agents in each category.
The above screen displays the data for different categories for every week ending like:
To view the stats for specific categories, select those particular category names displayed under the chart and the data will be displayed for the selected categories as shown below:
Top 5 Agents on QA Score With and Without Autofail These statistics are displayed in the Bar format. The following table displays the statistics of both programwise QA scores achieved by the top 5 performing agents with and without the Autofail on a weekly basis.
To view the stats for the specific program(s), select those particular program name(s) displayed under the chart and the data will be displayed for the selected program(s) as shown below:
Bottom 5 Agents on QA Score with and without Autofail These statistics are displayed in the Table format. The following table displays the statistics of both programwise QA scores achieved by the bottom (poor) 5 performing agents with and without the Autofail on a weekly basis.
To view the stats for the specific program(s), select those particular program name(s) displayed under the chart and the data will be displayed for the selected program(s) as shown below:
|
| Tactical Coaching |
Tactical coaching graphs assist the logged-in user to access the comprehensive agent-level coaching data. These statistics are displayed in the Bar Chart format as shown below:
Click on the individual agent’s name displayed below the chart to view the status of only that specific agent as shown below:
Then, the status of Accept, Decline, and Pending cases of that specific agent will be displayed as shown below:
|
| Tactical Coaching Status |
Tactical coaching status statistics are displayed in the Pie Chart format. On this chart, the user can view the number of completed, pending, and unsuccessful coaching status as shown below:
|
For each statistic displayed on the Dashboard, the logged-in supervisor can perform the following actions:
View the Statistics on Full Screen
The supervisor can view all the stats of the Dashboard in full-screen mode. To do so, click on the Chart Context Menu
icon which is highlighted on the following screen.

Context Menu
Then, click on the View in full screen option.

View in full screen
The data will be displayed in the full-screen mode as shown below:

Full Screen Mode
To exit the full-screen mode, click on the Chart Context Menu
icon and select the Exit from full screen option as shown on the following screen:

Exit from full screen
Print Chart
The supervisor can print the chart and save it in their local system as well. To do so, click on the Chart Context Menu
icon and select the Print Chart option.

Print Chart
Download Chart
Admin can download each chart/statistic displayed on the Dashboard in:
- PNG image
- JPEG image
- PDF document
- SVG vector image
Agents can also download the data in CSV and XLS format as well.Â
To download this information in any of the above-mentioned formats, then click on the Chart Context Menu
icon and select the required format.

Download Formats
The particular information will be downloaded into the local system.
View Data Table
Admin can view the data in the table format which is initially displayed in the Chart format. To do so, click on the Chart Context Menu
icon from the required category and select the View data table option.

View Data Table
The data table will be displayed for the particular category as displayed below:

Data table details
Program QA Performance
On the Program QA Performance page, the supervisor would be able to view the weekly data for Voice Campaigns and Chat Campaigns.

Weekly Data for Voice and Chat Campaigns
The data also consists of an added field Trend.
The admin can print the data by clicking on the Print button.
Then the data will get downloaded into the system.
Overall QA Scores – Program
On the Overall QA Score page, the supervisor will be able to view the data of the QA scores – Week Wise, Center Wise, Category Wise, and Weekly Top 3 Defects Category.Â

Overall QA Score Program
To search specific data on this page, the admin should set the following filters:
- Program Name: Select the name of the program from the dropdown list.
- Evaluation Form Name: Select the name of the Evaluation Form from the dropdown list which will display the forms based on the selection of the program.
- End Date: Select the end date from the date picker option.
- Select the required Date Type—either Evaluation Date or Call/Chat Date.
Then, click on the Search button, and based on the set filters, the data will be displayed.
QA Score Week Wise and QA Score Center Wise
These statistics are displayed in the Bar Chart format.
The following chart displays the statistics of QA scores achieved by all the agents week-wise and center-wise.

QA Score Week and Center Wise
QA Score Category Wise
These statistics are displayed in the Bar Chart format.
The following chart displays the statistics of QA scores achieved by all the agents category-wise.

QA Score Category Wise
The above screen displays the data for different categories for every week ending like:
- Verification
- System Tools and Sources
To view the stats for specific categories, select those particular category names displayed under the chart and the data will be displayed for the selected categories as shown below:

Data of selected categories
Weekly Top 3 Defects Category
These statistics are displayed in the Bar Chart format.
The following chart displays the statistics of the top 3 defects category on weekly basis.

Weekly Top 3 Defects Category
To view the stats for a specific week(s), select that particular week(s) displayed under the chart, and the data will be displayed for the selected week as shown below:

Weekly Top 3 Defects Category
Select another week range and the data will be displayed for the selected week as displayed on the following screen:

Selected Week Category
Learning Overview Dashboard
The Learning Overview dashboard gives supervisors a team‑level view of QEval’s active‑learning loop by summarizing disputed evaluations, flagging items that need human review, and highlighting model performance trends and suggested actions so supervisors can prioritize reviews and coaching.

Learning Overview Dashboard
To search specific data on this page, the admin should set the following filters:
Date Range: By default the date range is selected last 30 days. The date filter options are Last 7 days, last 15 days, last 30 days, last 90 days, last 120 days.
Program Name:Â Select the program name from the dropdown list.
Supervisor:Â Select one or multiple supervisors from the dropdown list.
Agent Name:Â Select one or multiple agents from the dropdown list.
Coaching Type:Â Select the coaching type from the dropdown list.Â
Note: By default the Program, Supervisor, Agent, Coaching Type are selected ALL. The user can select based on their requirements.
Then, click on the Search button, and based on the set filters, the data will be displayed.
|
Dashboard Elements |
Description |
|---|---|
|
Average Coaching Created per Agent |
This represents the numerical value showing the average coaching sessions created per agent. This also represents percentage change indicator showing whether this number is higher or lower than the current date range compared with the previous equal time period.
|
|
Average QA Score Improvement |
This metric measures the impact of coaching on QA performance by showing the percentage improvement in average QA scores for the selected date range and comparing that period with the previous equal time period; a positive percentage indicates scores improved during the selected period, a negative percentage indicates a decline that may require coaching adjustments, and a value near zero shows little or no measurable change. |
|
Agent Performance Trajectory |
This graph represents QA score with Auto Fail rate over time, defaulting to the Top 5 agents by improvement (toggle to Bottom 5 to find agents needing coaching); each agent has a distinct color, hovering reveals the agent name, color, and coaching created in the current date range, trends compare the selected period with the previous equal period, and if fewer than five agents are selected the Top/Bottom toggle is disabled and the chart shows only the selected agents. The system displays the Top 5 agents based on improvement trends.Â
|
|
Agent Autofail Rate Trend |
This graph displays agents Auto Fail % over the last five months, defaulting to the Top 5 agents with an option to toggle to Bottom 5. |
|
Agent Leaderboard |
By default, the leaderboard shows the Top 5 agents and displays each agent’s performance improvement percentage (current date range vs the previous equal period), current QA score with Auto Fail rate, and number of coaching sessions completed; supervisors can toggle to Bottom 5 to identify agents who may need additional support. |
|
Supervisors Leaderboard |
By default the view shows the Top 5 supervisors and displays each supervisor’s performance improvement percentage (current date range versus the previous equal period), their overall QA score with Auto Fail rate for the agents they supervise, and the number of coaching sessions they have created; this helps identify strong mentors who are positively impacting quality, and users can toggle to Bottom 5 as needed. |
| Coaching Activity Count
 |
The Coaching Activity Count graph lists supervisors with their total coaching counts, displaying each supervisor as a stacked, color‑coded bar that breaks down counts for Open for Supervisor, Open for Agent, and Closed. The chart supports drilldown and hover interactions: clicking a chart element opens a detailed view showing the underlying records and breakdowns, while moving the cursor over an element displays a tooltip with the count and other summary details. When the user clicks on the any of the status bar of the agent, it shows the drilldown details. |
| Training Creation |
This pie chart breaks down training created in the selected date range into program‑level and parameter‑level categories, displays matching color codes below the chart, and shows the count of trainings per program or parameter on hover, helping supervisors quickly see what types of training content were developed. |
| Training Completion Status |
This pie chart shows the number of training sessions Completed and Pending for the selected date range, with matching color codes displayed below the chart; hovering over each segment reveals the count for that status, providing a quick view of overall training participation and progress. |
| Program Level Performance and Autofail |
This graph displays each program’s average QA score alongside the total number of coaching sessions conducted for that program over the selected date range, helping users identify high‑performing programs and those needing additional coaching; hovering the QA score trend line reveals the program name and its average score, and hovering the coaching data shows the program name and the number of coaching sessions created. |
| Coaching Types |
This bar chart shows the number of coaching sessions for each coaching type in the selected date range, helping users identify the most‑used types, those needing more attention, and how coaching resources are allocated; hovering a bar reveals the coaching type and the total sessions created. |
Disputed Evaluations
This page displays the total number of disputed evaluations along with individual stats of Open, Closed, and Total disputed evaluations.

Disputed Evaluations
Click on any of the numeric data displayed for Open Disputes, Closed Disputes, or Total Disputes.

Admin will be redirected to the My Disputes page and all the data will be displayed:

My Disputes
Coaching
The Coaching page displays the number of training which are in Open and Closed states. This is as shown in the below screen:

Coaching
- Open Training: It displays the number of pending coaching to be completed by the agents.
- Closed Training: It displays the number of coaching which is completed by the agents.
- Total: It displays the total number of training (sum of open and closed coaching) assigned to the agents.
The grid on this page displays the details of the training based on the selection of the state of the training.
- To view the details of all the training that are in an open/pending state, click on the Open Training tab.

Open Training
Similarly, to view the details of all the training that are in the closed state and to view all the open and closed training details, click on the Closed Training tab and Total tab respectively.
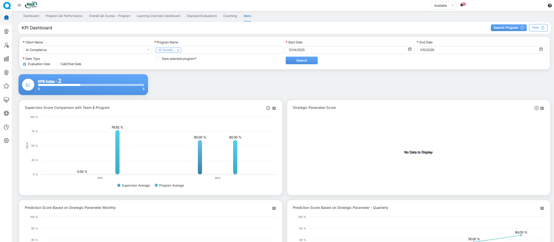
KPI Dashboard
The KPI Dashboard displays the Key Performance Behavior (KPB Index) and scores comparison of all the agents in a program. Based on the performance, the dashboard also displays the predicted score of agents for upcoming weeks. Thus, it helps the supervisor to analyze the performance and to improve if needed.Â
To view the KPI Dashboard, click on this tab from the home page of the supervisor console and the following screen will be displayed:

KPI Dashboard
To search the data for a specific duration, then click on the Search Program button as shown below:

Search Program
The admin can select the Client Name and Program Name from the respective dropdown menus. Next, set the date range by choosing the Start Date and End Date using the date picker, and select the Date Type (Evaluation Date or Call/Chat Date).

Search Program Details
Select the Save selected program? checkbox for the system to save the particular selected program while searching the statistic.

Save selected program
Click on the Search button to view all the KPB index, score comparisons, and predicted performance. The system will display the result in the following format:

Program Details
The supervisor can scroll down to view more reports.
The following reports will be displayed on this page:
|
Reports |
Description |
|---|---|
|
Supervisor Score Comparison with Team & Program |
Displays the week-wise comparison of the program average score which is the average of the performance of all the agents. This data is displayed in the Bar Chart format. To view the legends, click on the icon as shown below. The Legend For Week window will be displayed as shown below:
In this window, the date range of each week will be displayed for which the data is displayed for the Program Level Score Comparison in the Bar Chart format. |
|
KPB Index |
Displays the overall Key Performance Behaviour Index of all the agents. |
|
Strategic Parameter Score |
Displays the overall Strategic Parameter Score achieved by all the agents. To view the legends, click on the Legend For Week displayed under the chart. |
|
Prediction Score Based on Strategic Parameter Monthly |
Displays the overall Prediction Score based on the Strategic Parameter Score achieved by the agent on a monthly basis in the Line Chart format.
|
|
Prediction Score Based on Strategic Parameter – Quarterly |
Displays the overall Prediction Score based on the Strategic Parameter Score achieved by the agent on a quarterly basis in the Line Chart format.
|
|
Top 5 Agents KPI |
Displays the KPI data of the top 5 agents. |
|
Bottom 5 Agents KPI |
Displays the KPI data of the bottom 5 agents. |
|
Coach (Tactical Warehouse) |
Displays the data – before the week, during the week, and after the week – for the Coach Tactical Warehouse in the Line Chart format. Admin can also view the data of one, multiple, or all the coaches by selecting the names displayed at the bottom of the chart. |
|
Highest and Lowest Daily Score |
Displays the overall highest and the lowest score achieved by all the agents on a daily basis. The following chart displays the statistics of both High and Low Scores achieved by all the agents on a daily basis.
Click on the High Score displayed below to view the statistics of only High Scores.
The statistics of only High Scores achieved by the logged-in agent will be displayed:
Similarly, click on the Low Score and the statistics of only Low Scores achieved by the logged-in agent will be displayed:
|
Active User Dashboard
With the use of this tab, a supervisor will be able to view total personal active hours along with the active hours of his/her team member(s). This is as displayed below:

Active User Dashboard
By default, the system will display the active hours for the current day. However, the supervisor has the option to view the active hours for the particular number of days for his/her team members individually.
To do so, search the data for a specific duration by clicking on the Search User button.

Search User
Then set the date range by selecting the Start Date and End Date from the date picker option. Select the Status from the dropdown field. Enter any relevant keyword in the Search text box to search for any specific data. Then click on the Search button.

Search User Details
Based on the set filters, the data will be displayed on the grid accordingly. The table will display the following details:
- Current Status
- Alternate/EmpId
- Client Name
- Group Name
- Total Active Hours
- Total Duration
- Total Evaluation
Notes
- The total active hours will not include the time period when the member has set their status as “Not Available”.Â
- The active hours’ data will be displayed in the CST zone.







Click on the Not Reviewed displayed below the chart to view the statistics, particularly for this category as shown below:





























Video